Freifunk München Map und Grafana Statistiken
Haben wir unseren Freifunk-Router erfolgreich konfiguriert und dabei die Geodaten und die Anzeige auf der Knotenkarte definiert, wird unser Knoten nach ein paar Minuten auf der Karte auftauchen.
In diesem Artikel wollen wir uns an Hand von Statistikdaten unseres Freifunk Knotens ein Bild von dessen Leitung(swerten) machen uns einzelne Daten genauer betrachten.
map.ffmuc.net
Auf der linken Seite finden wir Übersichten und Knotengraphen:
- Clients (letzte 24 Stunden und 7 Tage)
- Traffic (letzte 24 Stunden und 7 Tage)
- Uptime (7 Tage)
stats.ffmuc.net
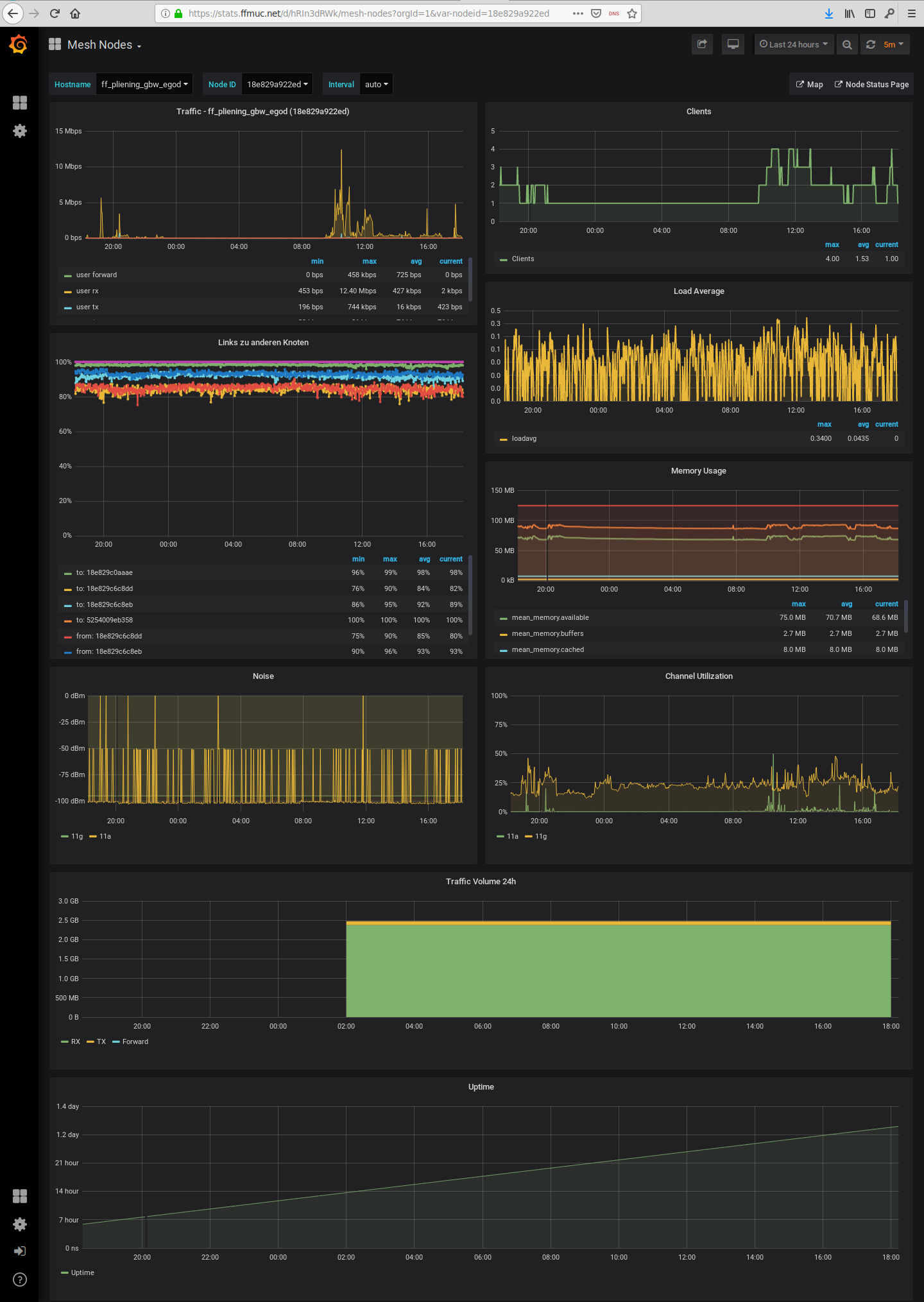
Mit einem Klick auf eine der Übersichtsgraphen kommt man zu den Detailgraphiken des ausgewählten Knoten auf dem Statistikserver.
Hier findet man Detailgraphen zu folgenden Werten:
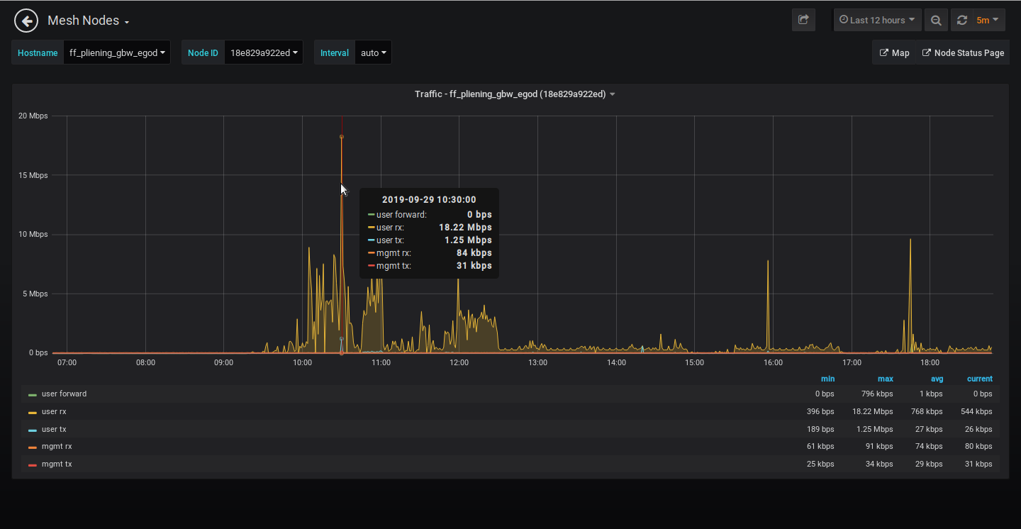
Über das Uhr-Icon
rechts oben ist es möglich selbst einen Zeitraum für die Aufbereitung der Statistikdaten bzw. vordefinierte Zeiträume auszuwählen.
Traffic
Bei der Traffic-Anzeige erhält man Informationen zu den Verkehrsdaten unseres Freifunkknotens; wir sehen hier wie viele Daten hier bei den unterschiedlichen Verkehrsrichtungen und -nutzungen übertragen wurden.
- user forward : Weitergeleiteter Datenverkehr zu den anderen per Mesh verbundenen Knoten
- user rx : Downstream zu den verbundenen Clients
- user tx : Upstream zu den verbundenen Clients
- mgmt rx : Management Traffic „Empfang“
- mgmt tx : Management Traffic „Versand“
Dabei werden folgende Werte visualisiert:
- min : minimaler Wert
- max : maximaler Wert
- avg : Durchschnittswert sowie
- current : aktueller Wert
Klickt man auf einen der Werte unterhalb des Graphen kann man auswählen welcher der Datenströme ausgewertet und angezeigt werden soll. So kann man sich z.B. anzeigen lassen wie groß der Management-Traffic im ausgewählten Zeitraum war.
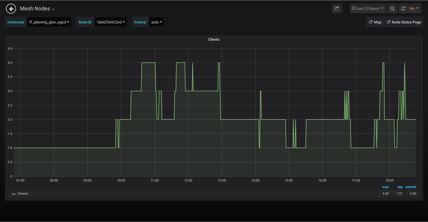
Clients
Hier wird die Anzahl der aller Clients WLAN (2,4 und 5 GHz) sowie der via LAN-Kabel verbundenen angezeigt. Man erhält also so recht schön einen Überblick über die Nutzung des betreffenden Knotens.
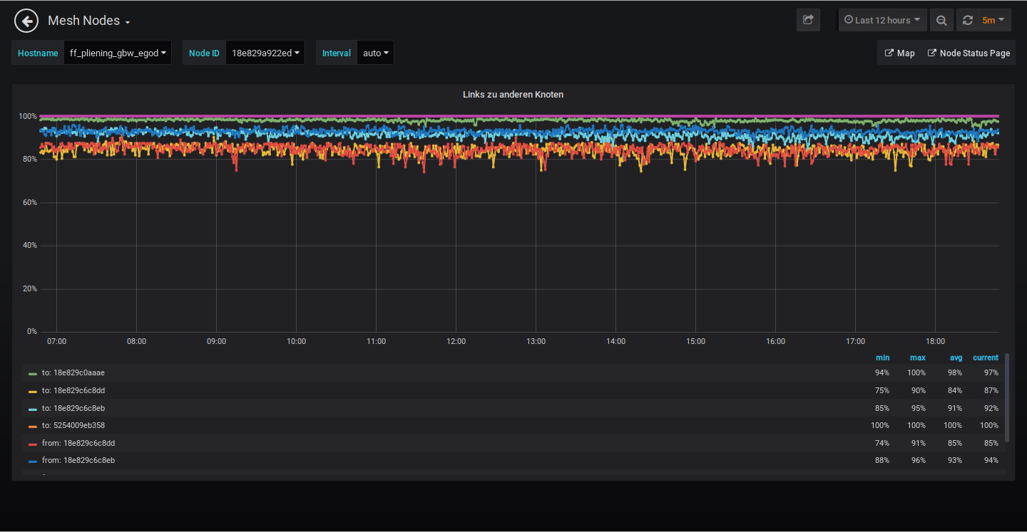
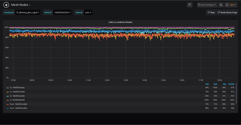
Links zu anderen Knoten
Hier wird die Qualität der einzelnen Mesh-Links angezeigt zu dem und mit dem der Knoten eine Meshverbindung unterhält. Hierbei werden folgende Werte visualisiert:
- min : minimaler Wert
- max : maximaler Wert
- avg : Durchschnittswert sowie
- current : aktueller Wert
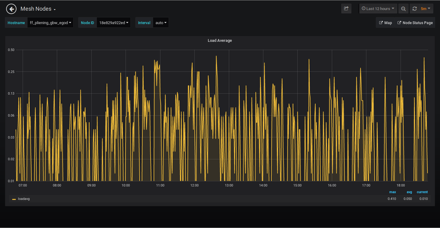
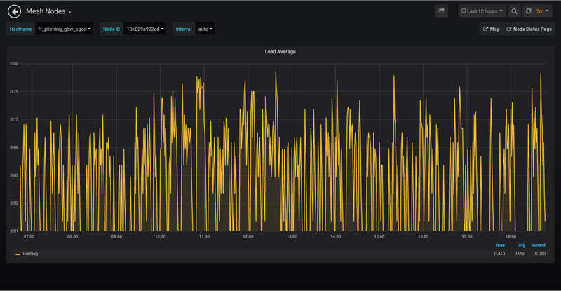
Load Average
Als Load bezeichnet man die momentan laufenden bzw. auf bestimmte Ereignisse wartenden Prozesse auf dem Knoten/Node. Man spricht dabei z.B. auch davon, dass „der Freifunk-Knoteneinen Load von X hat„ und beschreibt somit die Auslastung des Knotens. Bei der Load Average spricht man auch von einem Durchschnitt aller Load-Werte des ausgewählten Zeitraums.
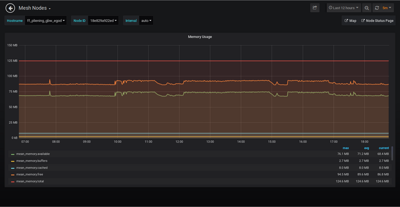
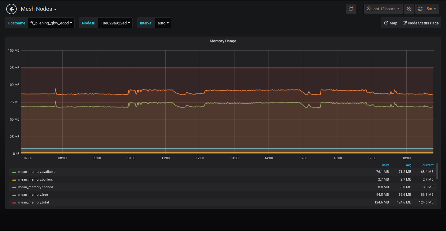
Memory Usage
Bei diesem Graphen wird der Speicherverbrauch auf Freifunk-Knoten angezeigt. Hierbei wird die Gesamtmenge des freien und belegten physischen und Swap-Speichers im System sowie die vom Kernel verwendeten Puffer angezeigt. Ein hoher Speicherverbrauch kann zu schwerwiegenden Leistungsengpässen auf dem Node führen. Folgende Daten werden angezeigt:
- mean_memory.available : Menge des Arbeitsspeichers der aktuell nicht vom System genutzt wird
- mean_memory.buffers : der vom System für Buffering benutzte Speicher
- mean_memory.cached : der vom System für Caching-Aufgaben benutze Speicher
- mean_memory.free : Freier ungenutzer zur Verfügung stehender Speicher
- mean_memory.total : Gesamtmenge des zur Verfügung stehenden Speichers
Dabei werden folgende Werte visualisiert:
- min : minimaler Wert
- max : maximaler Wert
- avg : Durchschnittswert
- current : aktueller Wert
Klickt man auf einen der Werte unterhalb des Graphen kann man auswählen welcher der Datenströme ausgewertet und angezeigt werden soll. So kann man sich z.B. anzeigen lassen wie groß der Management-Traffic im ausgewählten Zeitraum war.
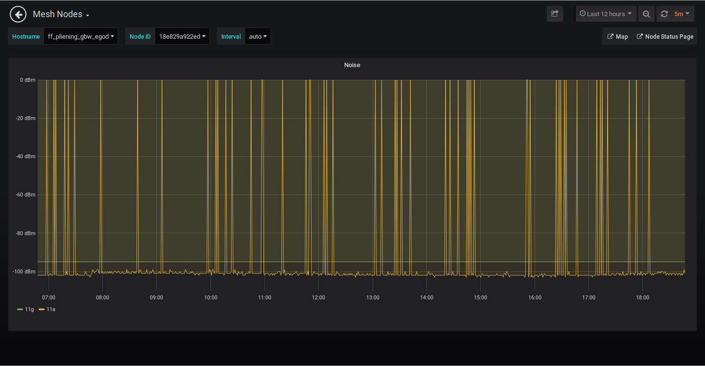
Noise
Bei der Übertragung von WiFi-Nutzdaten ist das Rauschen meistens die größte Störquelle. Die Rauschquellen können dabei im gesamten Übertragungssystem, also im Sender, im Empfänger und auf dem Übertragungsweg auftreten. Die Signal-Qualität wird in der Nachrichtentechnik allgemein mit dem sogenannten Signal-Rausch-Verhältnis SRN (Störabstand) angegeben.
Je geringer, also je höher der ausgewiesene dBm-wert ist, um so weniger wird das Signal gestört und um so besser wird die Datenübertragung laufen können. Je nach verwendetem Freifunk-Router werden werte für 11g und/oder 11a ausgewiesen.
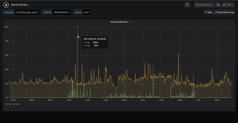
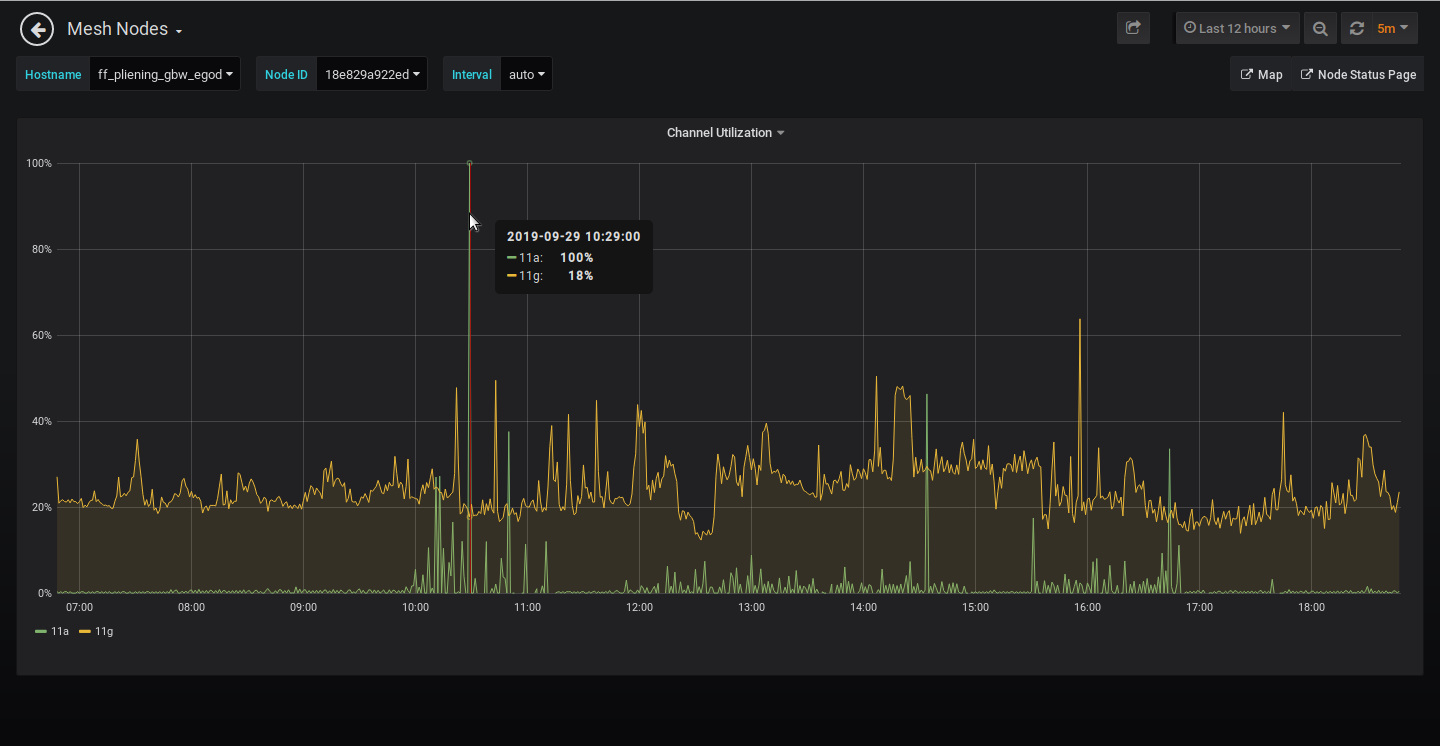
Channel Utilization
Die Channel-Effizienz, auch bekannt als Bandbreitenauslastung, ausgedrückt als Prozentwert beschreibt den erzielte Durchsatz bezogen auf die Netto-Bitrate in Bit/s eines digitalen Kommunikationskanals. Beträgt in einem angenommenen Anwendungsfall z.B. der Durchsatz 70 Mbit/s bei einer 100 Mbit/s Ethernet-Verbindung, beläuft sich die Kanaleffizienz 70%, es werden also pro Sekunde effektive 70 Mbits Daten übertragen.
Die Channel-Utilization ist stattdessen ein Begriff, der sich auf die Nutzung des Kanals bezieht, bei dem der Durchsatz außer Acht gelassen wird. So zählen hierbei nicht nur die Nutzdaten, sondern auch der jeweils notwendige Übertragungs-Overhead bestehend aus Präambelsequenzen, Frame-Headern und Acknowledge-Paketen. In einem vereinfachten Ansatz kann die Kanaleffizienz gleich der Kanalauslastung gesetzt werden und steht im direkten Bezug auf den Traffic, den der Router übertragen kann. Je höher die Channel-Utilization um so höher ist auch der Datentraffic der übertragen werden kann. Wird der vom Router verwendete Kanal von anderen WLAN-Router in der Umgebung belagert, fällt damit auch unweigerlich die Menge an Daten, die der Freifunk-Router übertragen kann.
Dabei werden folgende Werte visualisiert:
- min : minimaler Wert
- max : maximaler Wert
- avg : Durchschnittswert sowie
- current : aktueller Wert
Traffic Volume 24h
Hier wir angezeigt, wie groß das Daten-/Transfervolumen ist, dass der Freifunk Knoten die letzten 24 Stunden übermittelt hatte. Dabei werden folgende Werte angezeigt:
- RX : Empfangende Daten aus Sicht des Knotens
- TX : Gesendete Daten aus Sicht des Knotens
- Forward : Weitergeleitete Date von und zu anderen Mesh-Partnern
Uptime
Hier sieht man, wie lange der Knoten schon online ist, also wie lange es her ist als dieser neu gestartet wurde.










