Dies ist eine alte Version des Dokuments!
Freifunk München Map und Grafana Statistiken
Haben wir unseren Freifunk-Router erfolgreich konfiguriert und dabei die Geodaten und die Anzeige auf der Knotenkarte definiert, wird unser Knoten nach ein paar Minuten auf der Karte auftauchen.
map.ffmuc.net
Auf der linken Seite finden wir Übersichten und Knotengraphen:
- Clients (letzte 24 Stunden und 7 Tage)
- Traffic (letzte 24 Stunden und 7 Tage)
- Uptime (7 Tage)
stats.ffmuc.net
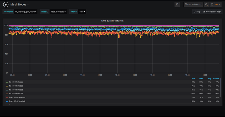
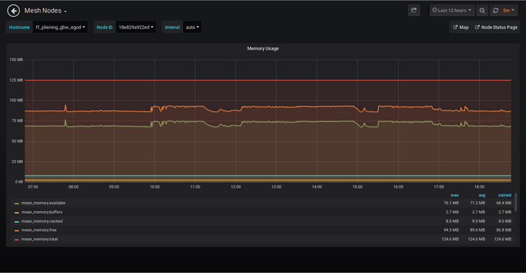
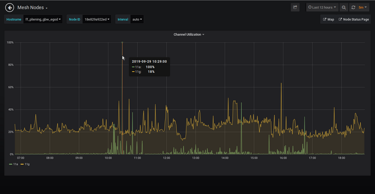
Mit einem Klick auf eine der Übersichtsgraphen kommt man zu den Detailgraphiken des ausgewählten Knoten auf dem Statistikserver.
Hier findet man Detailgraphen zu folgenden Werten:










